
本記事はPalo Alto Networks社の最新AIセキュリティ製品であるPrisma AIRSについてご紹介します。
Prisma AIRSには "Security for AI" を実現するための様々な機能が備わっていますが今回はそのひとつであるAI Runtime Security (API) をご紹介します。
はじめに
AI Runtime Security とはAI/LLMアプリに対しての入出力やツール実行、データアクセスをリアルタイムに監視・制御して守る仕組みのことです。
プロンプトインジェクションや機密データ流出、ツール悪用といった攻撃に対して効果を発揮します。

AI Runtime Securityには2つの導入形態があります、本記事ではAPI Interceptにて実施しています。
- Network Intercept
LLMモデルへの通信経路上にAI Runtime用としてVM-Series FWを配置して、入出力を制御 - API Intercept
LLMモデルへの入出力時にPrisma AIRSに対してAPI呼び出しを実施し、入出力を制御
アプリ登録, API発行
まずは事前にAPI Intercept用のDeployment Profileを作成しておき、続いて発行するAPIを紐づけるアプリケーションを定義します。
設定はSCMから Insights > AI RUNTIME > API Applications を選択して実施します。
今回はAzure上でサービスを動かしていますので、Cloud Provider欄にAzureを選択し事前に作成したDeployment Profileを紐づけます。
既存のSecurity Profileを利用する場合はこのタイミングで選択します、後から作成も可能です。

API発行画面に進みますのでAPI名、ローテーション頻度を決めて発行します。

API Keyの発行と併せ、Code Templateが追加されますのでこちらを元に対象アプリに組み込みます。
※テンプレートはあくまでイメージですので利用環境に合わせコードはカスタマイズしてください

AI Runtime用 Security Profile
続いて、今回のAI Runtime用のプロファイルを見ていきます。
各カテゴリ毎に分かりやすく分類されており、ここを設定するだけで簡単にAIに対する保護が包括的に実施可能です。
それぞれ簡単にご紹介すると「AI Model Protection」ではプロンプトインジェクションや有害なコンテンツ (Toxic Contect Detection) を防ぎます。
「AI Application Protection」ではLLMモデルが生成したURLリンクやコード内容に異常がないかを確認します。

「AI Data Protection」ではクレカ番号や口座番号が含まれていないか等を検知出来ます。ブロック時に機密データをマスキングすることも可能です。また、既存で利用しているDLPルールが適用可能な点もポイントです。
さらに、「AI Agent Protection」では名前の通りAI Agentに対する保護も設定可能です。

アプリ側 動作確認
ここまでで一通りの設定が完了したので、後は利用しているアプリに対して先ほど発行したAPIを呼び出せるようにコードを追加します。
今回はLLMへの入力 (Pre-Scan)と出力 (Post-Scan) 時の両方でAIRSにてスキャンをかける構成にしております。
まずは通常通りチャットを利用してみます。特に今回のルールにかかるような内容ではないため、通常通り応答が返ってきます。

続いて入力 (Pre-Scan) 時にポリシーに引っかかるような機密情報を聞き出すプロンプトを投げてみます。
想定通り、入力時 (phase = pre) にてPrisma AIRSでブロックされたことが分かります。
※出力されるメッセージなどもコードの書き方次第で自由にカスタマイズできます

次に出力時のスキャンを試してみます。以下のような形式でプロンプトを投げられると入力時には異常がないため検知できません。
例のように値をデコードするとフィッシングサイトへのURLになるような攻撃には、LLMから出力時した際の検査が必要です。
プロンプトを投げると、今度は出力時 (phase = post) にてブロックされました。
こちらにて正しくRuntime Securityが動作していることが分かります。

Prisma AIRS 確認
先ほど実施した内容がAIRS側で正しく見えているか確認します。
Insights > AI RUNTIME > API Applications を見ると定義したアプリに対しての侵害状況が見れます。
アプリの追加やセキュリティポリシーの変更もこの画面から実行出来ます。
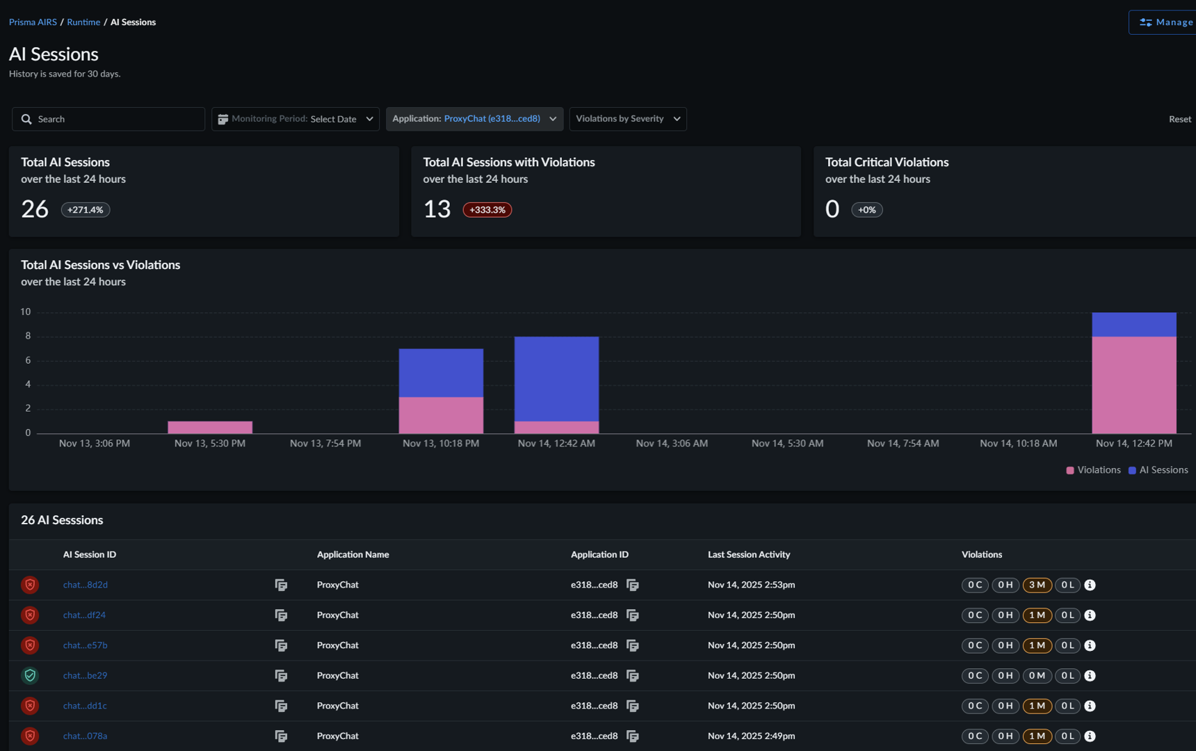
Insights > AI RUNTIME > AI Sessions では定義したアプリに対してのセッションが詳細に確認出来ます。
先ほどポリシーに引っ掛けたアクセスを見ていきます。
アクセスした時間やどのクラウドプロバイダーの情報などに併せて "Status = Violated" になっておりポリシー違反したことが分かりました。

さらに詳細を見ていくと、先ほど投げたプロンプトの中身やレスポンス内容まで見ることが出来ます。
また、トランザクションの中でセキュリティプロファイルのどれが利用されたかも表示されます。
ここまでの解像度で表示されるのは非常に魅力的だと感じました。
まとめ
今回は、最新のAIセキュリティ製品であるPrisma AIRSのAI Runtime Security(API)をご紹介しました。
複雑になりがちなカテゴリですが、分かりやすく機能面も非常に充実しておりこれからのAIセキュリティ製品として欠かせない存在になるのではと感じました。
Prisma AIRSには今後Red Teamingなど新たな機能も利用可能になる予定ですので、また紹介していきたいと思います。
__________________________________________________________________________________
※本ブログの内容は投稿時点での情報となります。
今後アップデートが重なるにつれ正確性、最新性、完全性は保証できませんのでご了承ください。
他のおすすめ記事はこちら
著者紹介
SB C&S株式会社
技術統括部 第4技術部 2課
CISSP, PCNSE, PSE Strata/SASE/Cortex Professional
横山 章太郎 -Shotaro Yokoyama-

